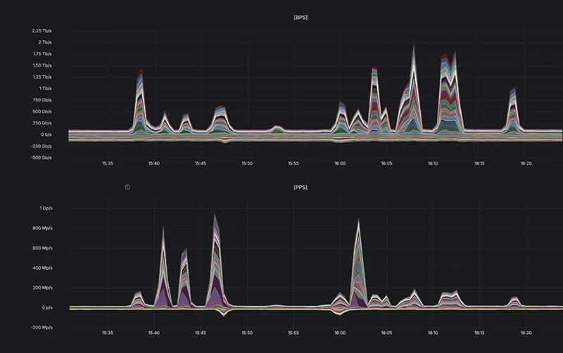
В ходе инцидента, произошедшего в середине марта, было зафиксировано 11 всплесков трафика, четыре из которых превышали 1 Тбит/с. Такая структура указывает на многоэтапный характер атаки и попытки поддерживать длительное интенсивное давление на инфраструктуру жертвы.

Изображение: CURATOR
Это важное изменение: ранее в случае атак подобного масштаба пиковая интенсивность, как правило, сохранялась лишь считанные секунды. Злоумышленники экономили ресурсы и быстро прекращали высокоинтенсивное воздействие как в случае успеха атаки — уже деградировавший сервис можно поддерживать в таком состоянии меньшими объемами вредоносного трафика, — так и в случае, когда они не могли добиться своей цели, чтобы не расходовать ресурсы впустую.
В данном случае повторяющиеся пики свидетельствуют о попытках атакующих адаптировать стратегию и добиться эффекта за счет продолжительного воздействия. Несмотря на их усилия, CURATOR удалось эффективно нейтрализовать атаку и обеспечить непрерывную доступность защищаемого сервиса.
Как показывает статистика, масштаб DDoS-атак продолжает расти. Этот тренд во многом обусловлен снижением стоимости проведения атак: использование ИИ-инструментов и IoT-ботнетов позволило значительно удешевить генерацию вредоносного трафика — по некоторым оценкам, до 95% за последний год. В результате злоумышленники могут не только запускать атаки высокой интенсивности чаще, но и поддерживать их дольше.
«Терабитные DDoS-атаки больше не являются редкостью: применение атакующими ИИ и дешевых IoT-ботнетов значительно снизило стоимость их проведения. Как показывает данный инцидент, это меняет характер атак: злоумышленники теперь способны не только создавать пики трафика в несколько Тбит/с, но и поддерживать высокую интенсивность в течение длительного времени. Это подчеркивает необходимость использования масштабируемой и эффективной DDoS-защиты», — отмечает Дмитрий Ткачев, генеральный директор CURATOR.